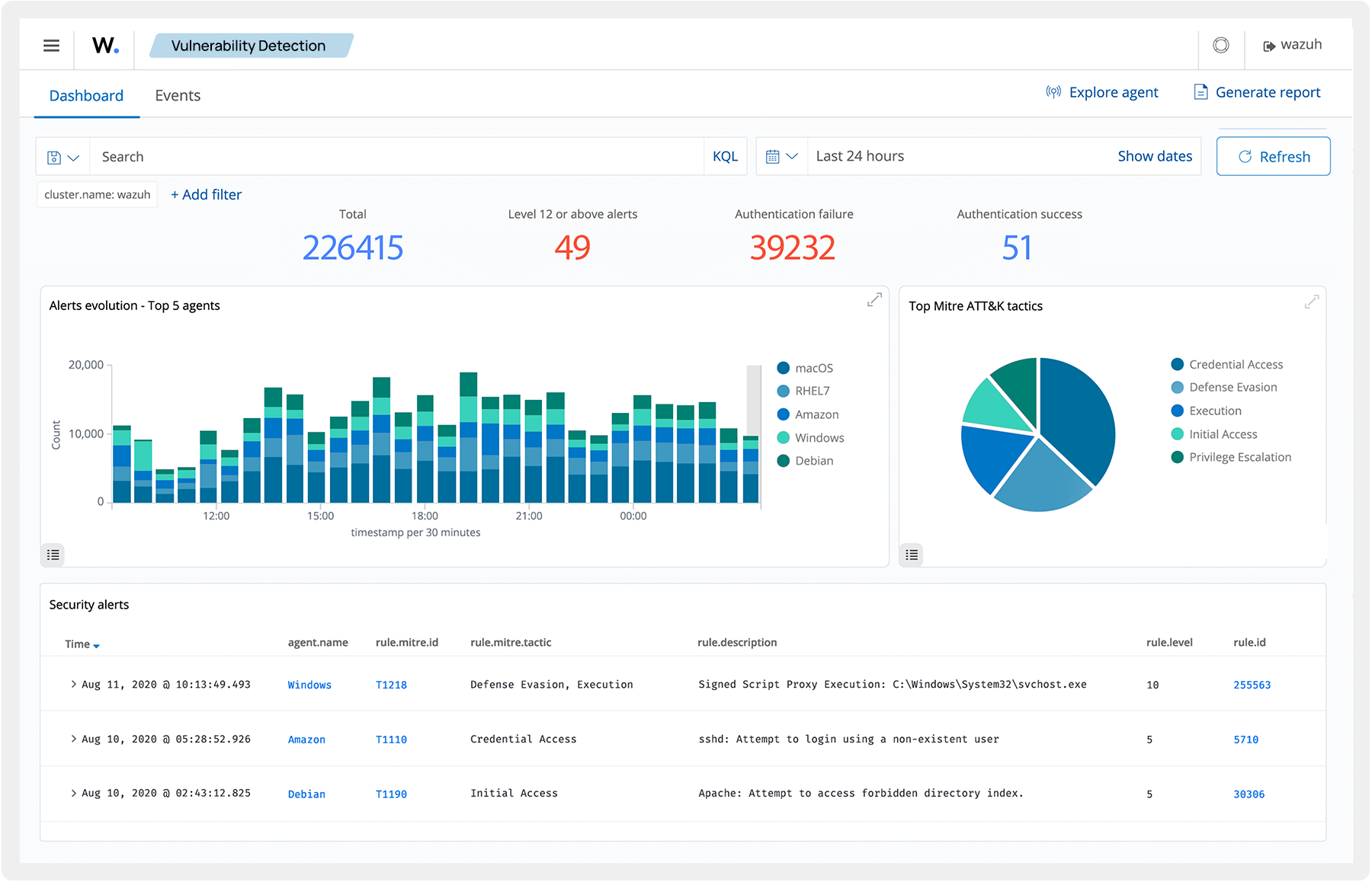
Protect your infrastructure and meet regulatory compliance by monitoring and auditing endpoint activity. Wazuh aggregates, stores, and analyzes security event data to identify anomalies or indicators of compromise. The SIEM platform adds contextual information to alerts to expedite investigations and reduce average response time.
