Security Configuration Assessment

Security Configuration Assessment (SCA) involves assessing system settings and configurations to ensure they comply with security best practices and standards. Wazuh has an SCA module that identifies misconfigurations and vulnerabilities on monitored endpoints. This capability helps you manage your attack surface efficiently to improve your security posture.

Take the first step in system hardening by using our Security Configuration Assessment capability to check for exposures and misconfigurations in your endpoints. Wazuh SCA provides the following advantages.

System hardening

Enhance endpoint security by implementing recommended measures. The Wazuh SCA module scans monitored endpoints using CIS benchmarks to identify misconfigurations. SCA reports contain detailed instructions to address configuration gaps, strengthen system defenses, and reduce the attack surface.

System hardening dashboard

Extensive configuration checks

Perform configuration checks on diverse endpoints, cloud workloads, and platforms. The Wazuh SCA module has a wide range of built-in checks for various operating systems hosted on-premise or in the cloud. In addition to built-in checks, you can create custom configuration checks to meet set requirements.

Extensive configuration checks dashboard

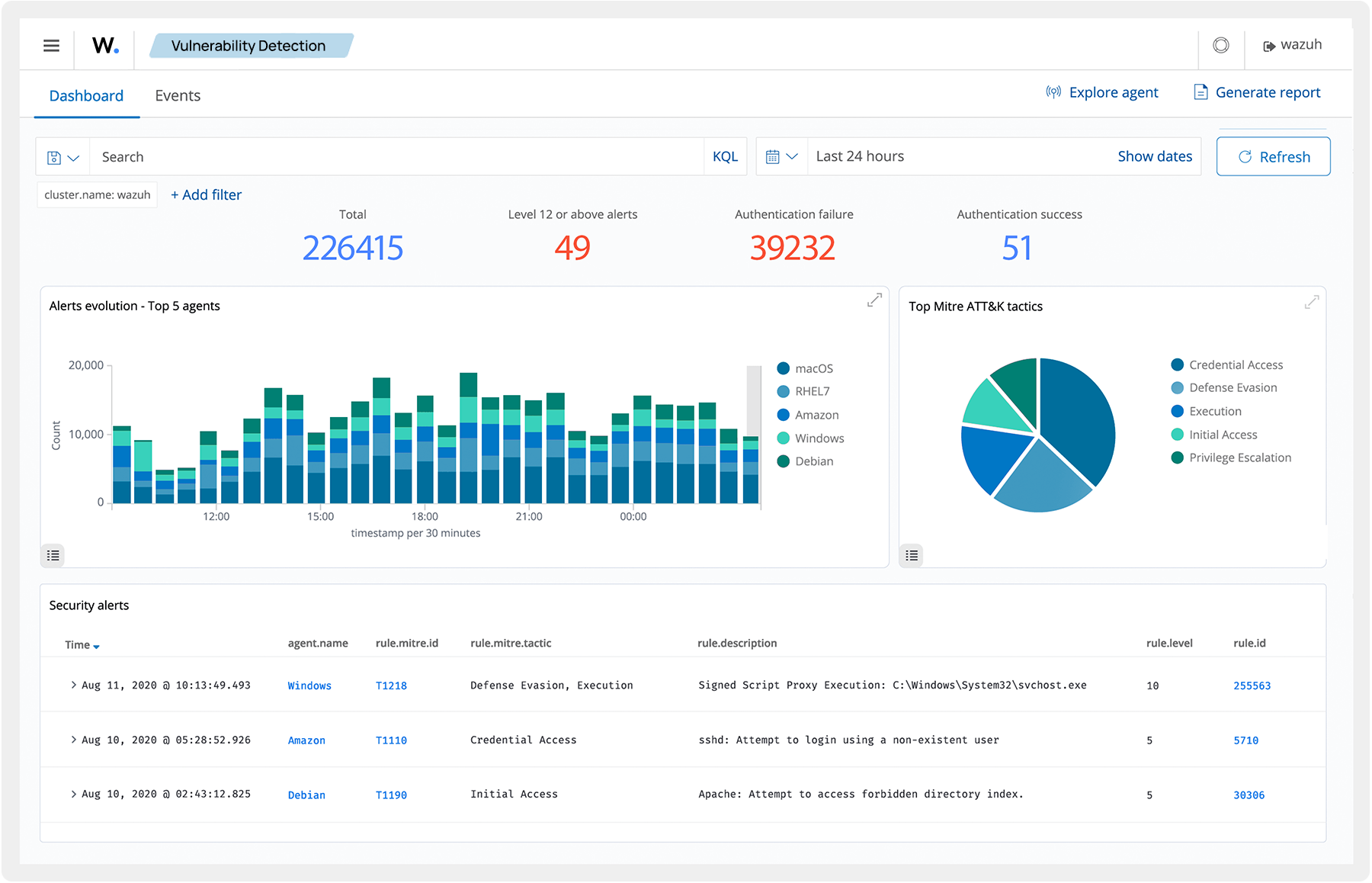
Vulnerability detection

Efficiently reduce your attack surface by identifying and mitigating security risks. Through comprehensive SCA scans and the Vulnerability Detector module, Wazuh detects misconfigurations, known weaknesses, and threats in operating systems and applications on your endpoints.

Vulnerability detection dashboard

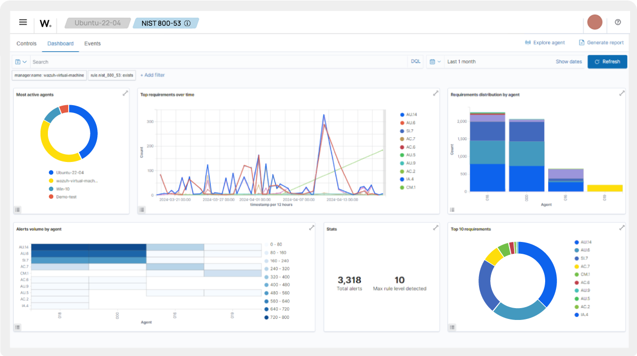
Compliance management

Wazuh actively audits your infrastructure for regulatory compliance. It performs regular checks on monitored endpoints, ensuring compliance with PCI-DSS, HIPAA, NIST, TSC, CIS, and other relevant standards. Additionally, the Wazuh SCA enables system administrators to verify compliance with internal policies and standards.

Compliance management dashboard

Continuous monitoring

Reduce your total exposure time by continuously monitoring the configuration of your endpoints. Wazuh performs periodic SCA scans to swiftly detect misconfigurations, enabling early remediation for guaranteed system security. Endpoints send real-time data to the Wazuh server using authenticated and encrypted channels to keep track of your security posture.

Continuous monitoring dashboard

Reporting and analysis

Generate detailed reports of checks performed on your endpoints to identify vulnerabilities and compliance gaps. Wazuh SCA reports contain the findings and remediation actions to secure your endpoints. The report maps findings to their respective regulatory compliance sections for easy analysis.

Reporting and analysis dashboard

Learn how Wazuh can
help your organization