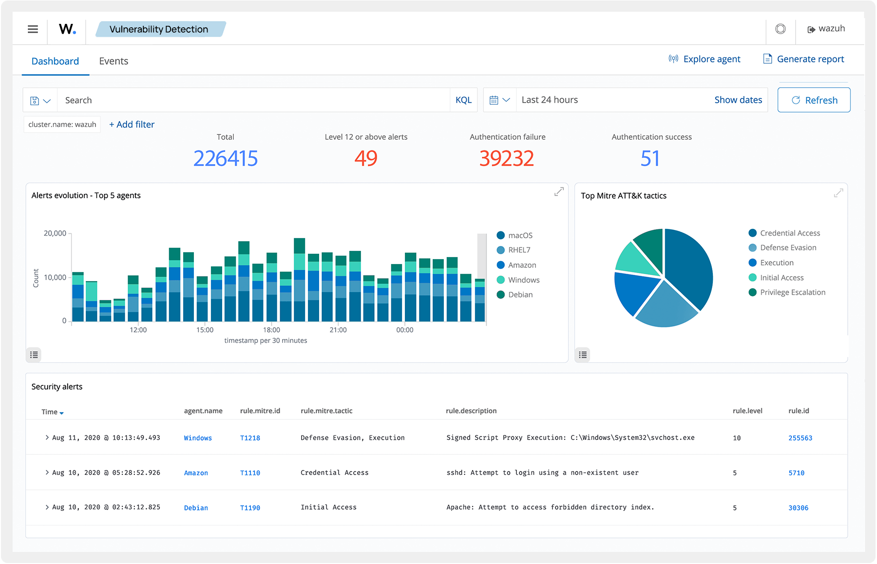
Wazuh provides complete visibility by logging various components of your IT infrastructure including OS, applications, databases, and more. Wazuh assists threat hunters in making accurate deductions by providing a holistic view of the business infrastructure both cloud and on-premises.
