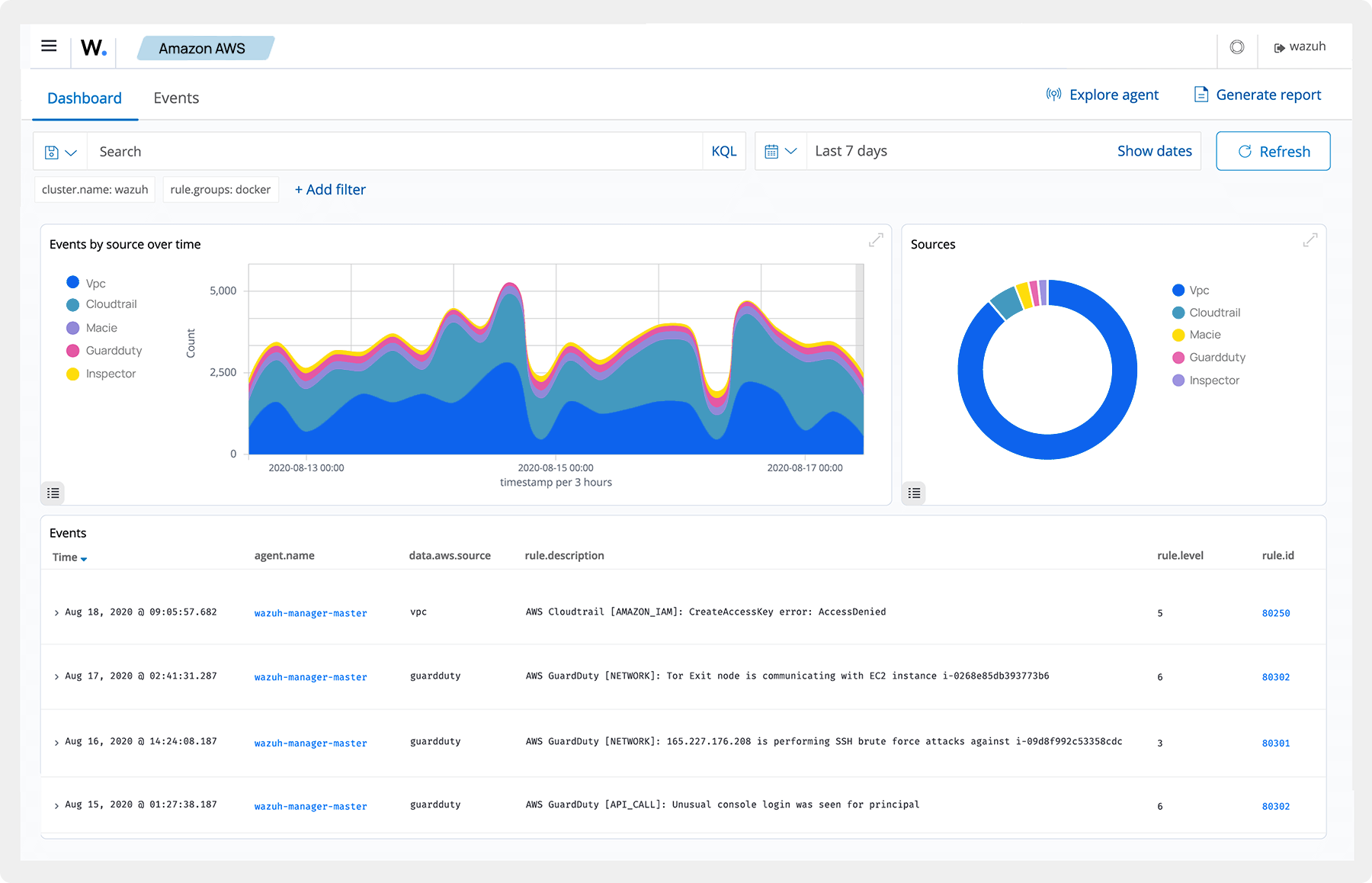
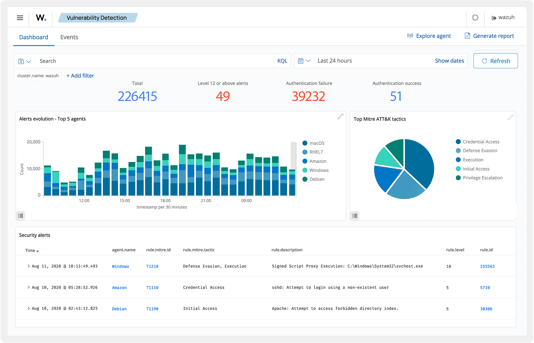
Focus the attention of your analysts and cut the time spent analyzing telemetry from multiple security platforms. Wazuh maps detected events to the relevant adversary tactics and techniques. It also ingests third-party threat intelligence data and allows you to create custom queries to filter events and aid threat hunting.
