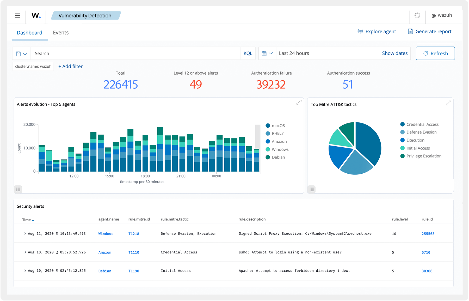
Rapidly detect and respond to security threats. Wazuh collects and analyzes security telemetry from network devices, endpoints, and applications to detect security threats in real-time. You can also create custom decoders and rules to extend the detection capability of Wazuh.
