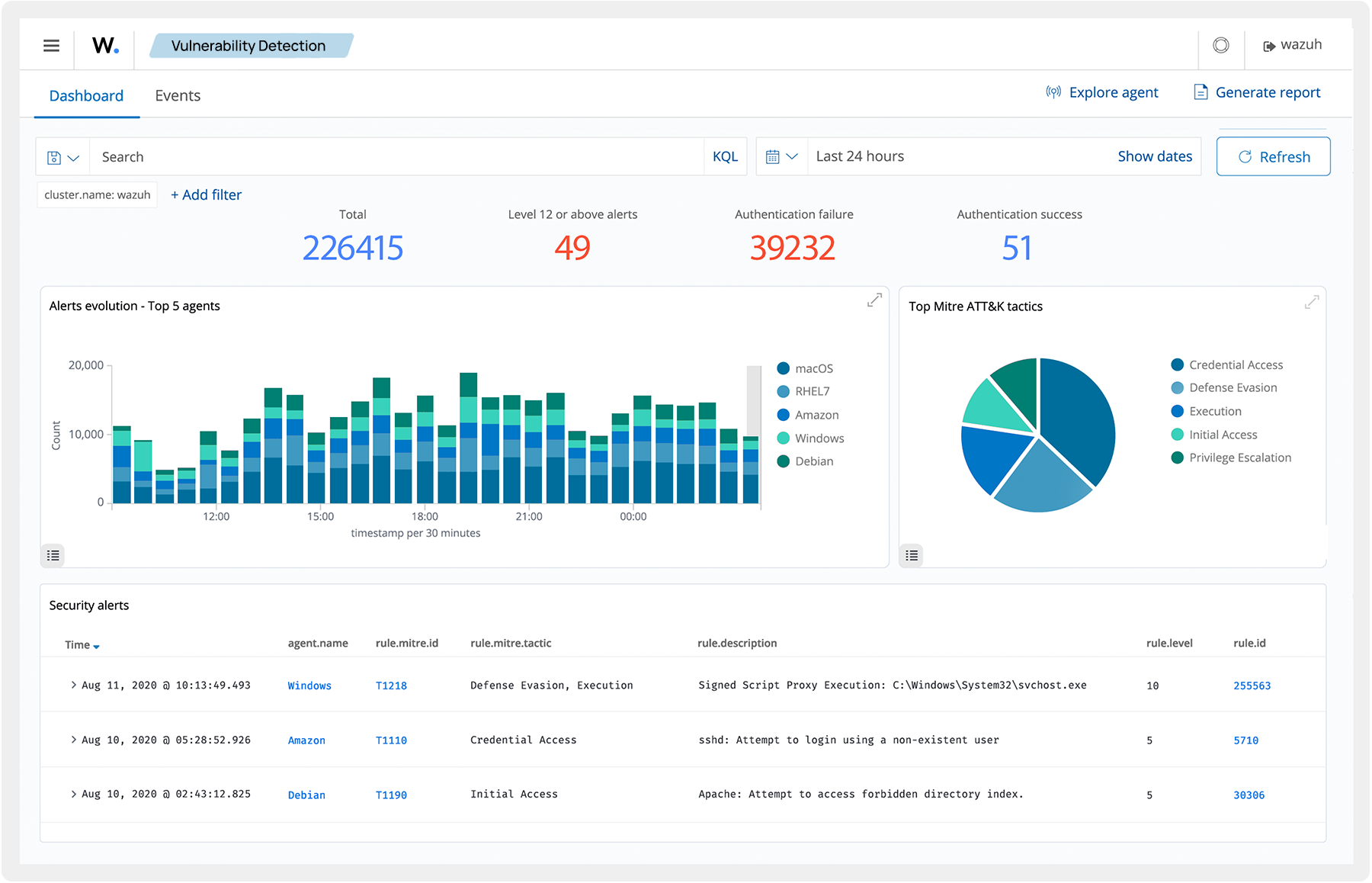
Wazuh automatically triggers appropriate actions in response to detected security incidents. These actions include deleting malicious files, blocking suspicious network connections, quarantining compromised endpoints, and others. Automating incident response actions allow organizations to reduce the Mean Time to Respond (MTTR), therefore minimizing the potential impact of security breaches.
